Analysis Workspace - applied segment with Day dimension and breakdown showing incorrect column sums numbers than with broken down dimension directly
Hi guys,
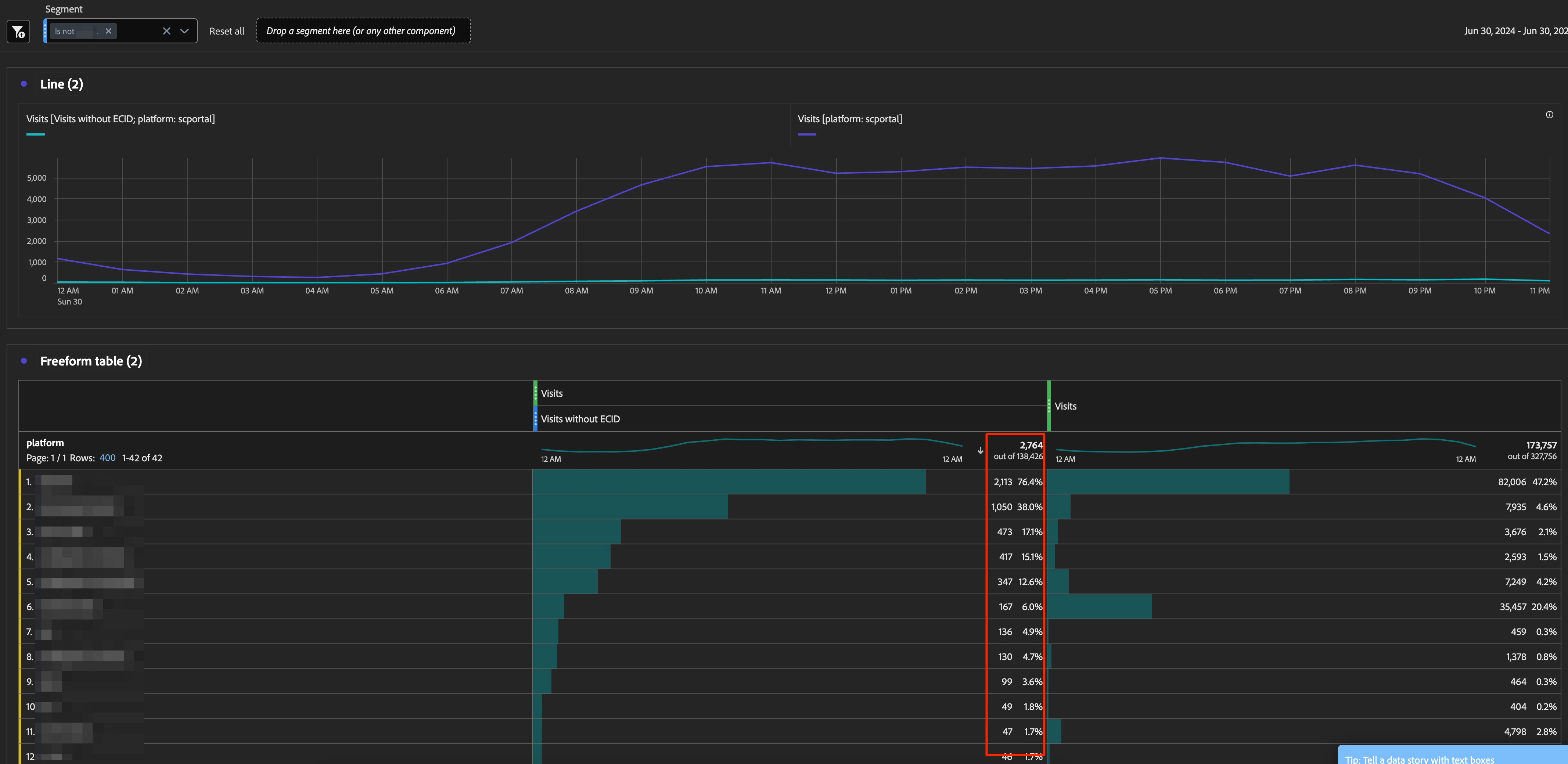
I have a strange behavior in the Analysis Workspace, where the numbers displays with Day as primary dimension and broken down by a prop are incorrect, where when the prop is used as primary dimension without breakdown, it's looking at least closer to the actual sum.
Background
I enabled datastream mapping of the user's ECID to my custom dimension as described here. Don't think it is related, but for completeness
Base Setup
- an applied Hit-level segment that filters out a specific value in the prop "Platform"
Buggy Freeform Table Setup
- primary dimension: "Day"
- "Platform" breakdown applied on a specific day
- shown column sum is 140k, where the sum of the first 5 items is just 4.4k

Way better (yet still not correct) Freeform Table Setup
- primary dimension: "Platform" without breakdown
- shown column sum is 2.8k, also not 4.4k, but at least closer

Any idea what's going on here?