Anonymous visitors by web page | Community
Skip to main content
New Participant
September 12, 2024
Question

Anonymous visitors by web page

  • September 12, 2024
  • 3 replies
  • 1194 views

How to create q report of anonymous visitors by web page? TIA

This post is no longer active and is closed to new replies. Need help? Start a new post to ask your question.

3 replies

harikrishnadevanabowina
New Participant
September 13, 2024

Hi @soumyara1 Creating a new segment with the below conditions could quickly achieve this: 

    • Under Conditions, select Visitor.
    • Choose Is Unknown.

 

BR, Hari Krishna D

 

bjoern__koth
New Participant
September 13, 2024

Hi @harikrishnadevanabowina 

can you provide a screenshot of that please?

Cheers from Switzerland!
harikrishnadevanabowina
New Participant
September 13, 2024

Hi @bjoern__koth Unfortunately I do not have instance with me, can't share now.

 

But can check within the organization if they can help me with the screenshot.

 

BR, Hari Krishna D

bjoern__koth
New Participant
September 13, 2024

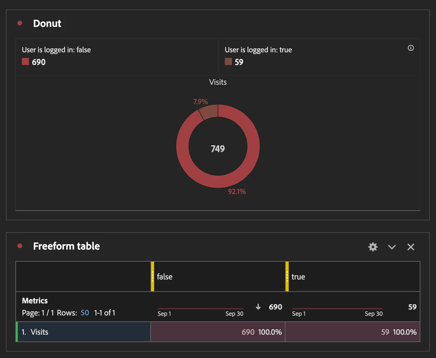
Do you track the login state of the users in a custom prop/eVar (both values e.g. logged in / logged out or just true / false)?

In that case you should be able to pull this in a free form table and visualize it e.g., in a donut chart

 

Cheers from Switzerland!
SoumyaRa1Author
New Participant
September 13, 2024

I dont think we track login state. Can you guide on how to set this up?

New Participant
September 13, 2024

@soumyara1  If your are using ECID or any other visitor identification somewhere in your evar/prop. Than you can try creating a segment as given below in screenshot.
In Segment use 'ECID' does not exist.

 

SoumyaRa1Author
New Participant
September 13, 2024

Thanks. I dont think we are using ECID or similar. Can you guide me on how to set one up?