Huge drop of traffic for Safari and Microsoft browsers on Mobile Device Type: other Desktop and for domains that have s.cookieDomainPeriods =3 | Community
Skip to main content
New Participant
April 25, 2022
Solved

Huge drop of traffic for Safari and Microsoft browsers on Mobile Device Type: other Desktop and for domains that have s.cookieDomainPeriods =3

  • April 25, 2022
  • 1 reply
  • 1273 views

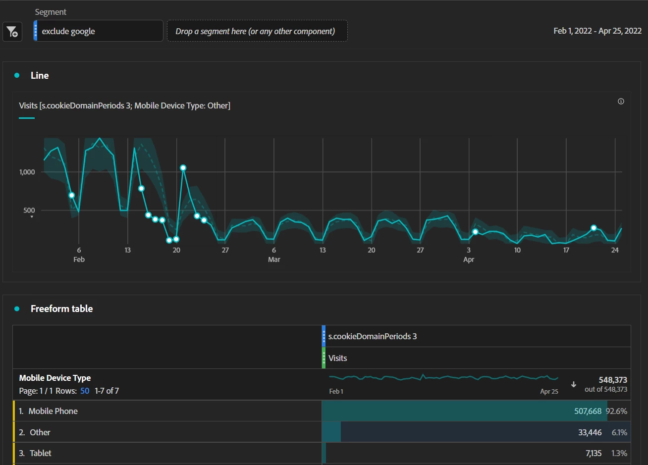
Since around 15 February there is a Huge drop of traffic for Safari and Microsoft Browsers on Mobile Device Type: "other" (Desktop) on domains that have s.cookieDomainPeriods: 3.

It also happened with Google - Chrome - but from around fisrt April, Chrome traffic is slowly resuming back to normal.

Is there some Safari and Microsoft update that Adobe should be considering? What could be the reason this is happening?

Thanks

This post is no longer active and is closed to new replies. Need help? Start a new post to ask your question.
Best answer by Alexis_Cazes_

What metrics are dropping exactly ? Is it all of them like you are missing all oft he data?

 

I believe cookieDomainPeriods tells to adobe where to drop the cookie in case your website your something like .co.uk and we do not wnat to drop the cookie on domain co.uk.

 

Do you have an example of website as well impacted.

1 reply

Alexis_Cazes_
Alexis_Cazes_Accepted solution
New Participant
April 26, 2022

What metrics are dropping exactly ? Is it all of them like you are missing all oft he data?

 

I believe cookieDomainPeriods tells to adobe where to drop the cookie in case your website your something like .co.uk and we do not wnat to drop the cookie on domain co.uk.

 

Do you have an example of website as well impacted.

New Participant
April 27, 2022

 

Thanks so much Alexis,

All traffic along with all metrics dropped for Desktop except for Chrome browser. Adobe launch is correctly setting the s.cookieDomainPeriods 3 and also appears in the console for each domain.

For our domains that are like .com.au or .co.uk or .com.br for example. 

Below a graph where you can see the drop:

 

Let me know.