Incorrect Marketing Channel Attribution - 2 different Marketing Channels for the same URL
Hi all, I'm in a bit stuck here trying to find where the issue is with some inconsistencies in Marketing Channels.
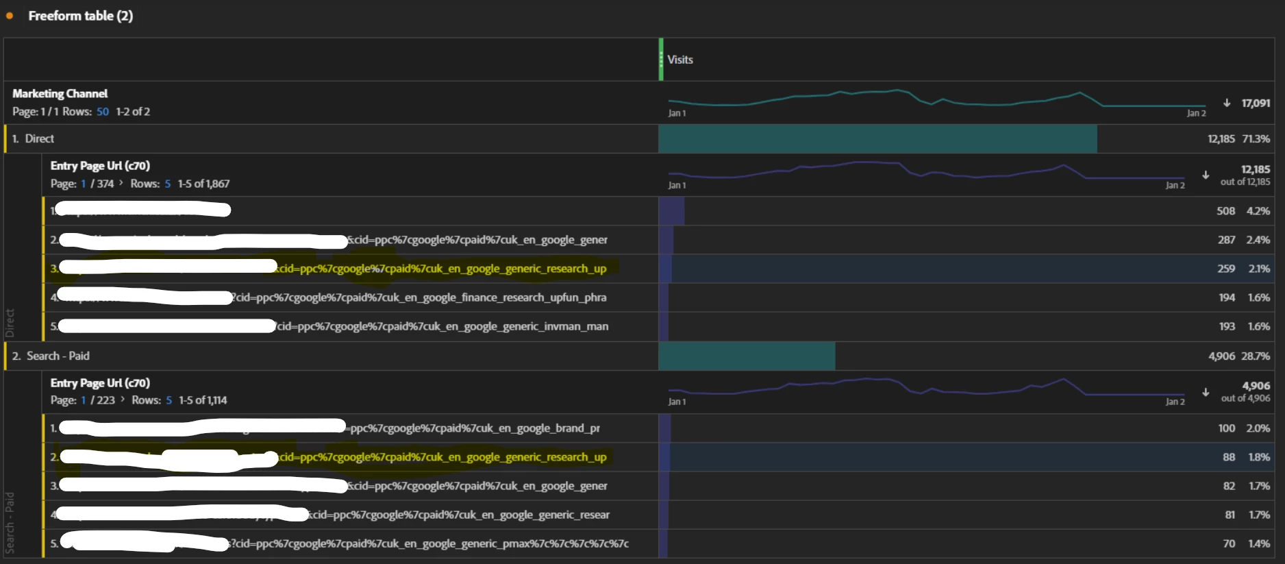
Recently my company has migrated part of the website to NX (last 2 weeks), resulting in traffic being attributed to Direct rather than Paid.

Some of the URLs are recorded twice, the same CID results in two different Marketing Channels (URL highlighted in yellow is an example, a CID with 'ppc' which should belong to Paid Search, but is attributed to both Paid Search and Direct).

Here are the marketing channel processing rules set up in the Reporting Suite.


Any ideas on how to fix this would be very much appreciated!
