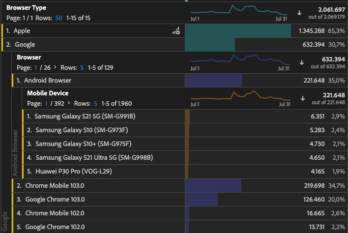
Is Android Browser the in-app browser?
Which is the browser tagged as Android Browser as Browser = Android Browser and Browser Type = Google?
Thanks!
Which is the browser tagged as Android Browser as Browser = Android Browser and Browser Type = Google?
Thanks!
I believe this is how some "white labeled" browsers on some devices come through... some Android OS create their own skinned version of Chrome/Chromium... the icons are generally:

They are essentially "Chrome" but not Chrome.... or at least based off of the Chromium code base.
I don't think there are many companies still building these out.. they seemed more popular about 10 years ago... I suspect if you correlate the OS you will find it's pretty old (Android 6 or 7 maybe, possibly older)
And yes, in the device it literally identifies as "Android Browser", it's not some fancy grouping on Adobe's side.
Enter your E-mail address. We'll send you an e-mail with instructions to reset your password.