The Segment return wrong metrics | Community
Skip to main content
New Participant
October 4, 2019
Solved

The Segment return wrong metrics

  • October 4, 2019
  • 10 replies
  • 9200 views

Hello, guys.

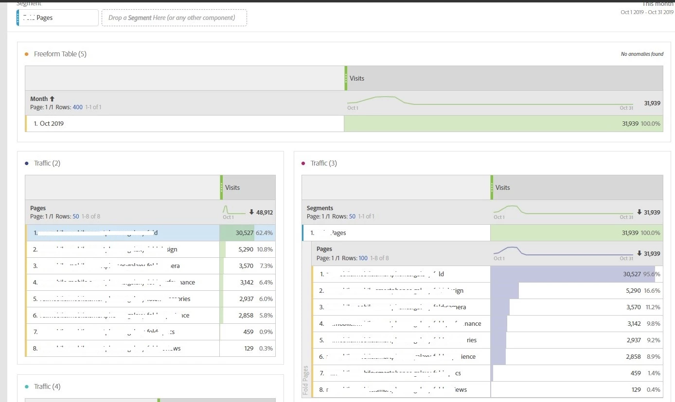
I trying to create Segment with some pages. If I collect these pages in Segment, I wouldn't get correct metrics.

Look at the picture, please.

There are comparison two same tables but on the right table, I created segment with the same pages in the left table.

I don't have any idea why it is happening.

This post is no longer active and is closed to new replies. Need help? Start a new post to ask your question.
Best answer by H_L

the Traffic (2) and Traffic (3) are same at Listed Pages, as you can see each of the 8 listed items.

The difference is on the "Total".

It seems to me:

In Traffic (2), it is the total Accumulated visits, 48K visits is a sum-up counts, if a visit come to Page 1 then Page 2, then there will be 1 visit to page 1, 1 visit to page 2, so on the top of the table, it is 2 in total.

In Traffic (3), because of the "OR" criteria is applied in the HIT level segment, if a visit come to Page 1 then Page 2, because of the segment is applied in the table, so the count of visit for the segment item is displayed as 1 besides the segment.

Which means, there are about 17K visits visited more than 1 page in the "visiting journey".

10 replies

fsakjlfdsakljfd
New Participant
October 15, 2019

Ivan,

In the first table did you leverage the 'Display Only Selected Rows' functionality?  If not that, did you individually select the page elements from the left rail and bring them over onto the table?

I'm assuming you did, as in the very first screenshot the sum of the 8 rows equals the column sum.

Why after applying filter on a report, Workspace show site wise total whereas Reports and Analytics show filtered data i…

Note that using that functionality causes a very different behavior as described in the help documents above.

"In workspace total work as a static row, so if end user want to see the total of the returned line items or couple of line items then can select the rows for which user want's to see the total, right click on them and select option "Display Only Selected Rows". The total for selected line item will be displayed"

In the future I would recommend including the functionality you've leveraged to enable other users to help assist you.

H_LAccepted solution
New Participant
October 15, 2019

the Traffic (2) and Traffic (3) are same at Listed Pages, as you can see each of the 8 listed items.

The difference is on the "Total".

It seems to me:

In Traffic (2), it is the total Accumulated visits, 48K visits is a sum-up counts, if a visit come to Page 1 then Page 2, then there will be 1 visit to page 1, 1 visit to page 2, so on the top of the table, it is 2 in total.

In Traffic (3), because of the "OR" criteria is applied in the HIT level segment, if a visit come to Page 1 then Page 2, because of the segment is applied in the table, so the count of visit for the segment item is displayed as 1 besides the segment.

Which means, there are about 17K visits visited more than 1 page in the "visiting journey".

New Participant
October 7, 2019

As you can see when I apply same segment in the top the volumes are different.

New Participant
October 7, 2019

Hi, Andrey!

  • Both freeform tables in the same panel
  • This panel without segment
  • Afrer refreshing data the same.

And if I use same segment in the top

David_Jerome
New Participant
October 7, 2019

Hi there,

As hyderziaee​ says, it is because if a visitor visits your site but does not visit any of the pages in your segment they will be in the total of the first table but not the second.

If you apply your segment to the entire free form table (near the top left of the table) you will see the same result for both.

Andrey_Osadchuk
New Participant
October 4, 2019

Hey Ivan,

It's not clear how these two tables could return different totals.

Could you please confirm the following?

  • Both freeform tables are in the same panel
  • Another segment is applied to the panel
  • The discrepancy persists after the project reopen or data refresh (go to menu project > refresh project)

The last point is important as it seems the panel date range is set to include Today that obviously may result in discrepancy among panels unless the data is loaded to each one simultaneously.

New Participant
October 4, 2019

It isn't correct.It is not total visits.

Hyder_Ziaee
Employee
October 4, 2019

The visits without the segment you are seeing is the total site visits. Not just for the pages you have selected.

New Participant
October 4, 2019

Sure,

as you can see I used HIT container but I tried to using VISIT and VISITOR it doesn't correct whatever.

Hyder_Ziaee
Employee
October 4, 2019

Can you share a screenshot of your segment?